39 переваг карти кліків Plerdy

Andrew Chornyy - 001

CEO Plerdy — експерт із SEO&CRO з більш ніж 15-річним досвідом.

Хочеш більше конверсій?

Перестань гадати — виправ те, що їх вбиває, за кілька хвилин. Встанови розширення Plerdy для Chrome: SEO Analyzer + UX Testing. Миттєві SEO-інсайти, AI-аудит з пріоритетними виправленнями, прогнозні тепломапи та карти скролу, і швидкі UX-кроки, які справді дають результат.

З чого починається знайомство з будь-яким продуктом або сервісом? Щонайперше з розуміння того, як продукт допоможе вирішувати поточні завдання. Потім йде оцінка, наскільки складно ним користуватися (чи потрібні певні навички). Нарешті, третім важливим критерієм є ціна: скільки потрібно заплатити за таке рішення?

Plerdy вже за правом можна вважати мультитулом, який об’єднує кілька інструментів. У широкому сенсі вони орієнтовані на інтернет-маркетологів і фахівців з юзабіліті. У більш вузькому можна окремо виділити сегменти PPC- і SEO-фахівців. У кожної групи існують власні актуальні завдання. Plerdy об’єднує вирішення деяких з них.

Раніше ми розповідали про причини для встановлення карти кліків.

Тепер розглянемо детальніше можливості одного з продуктів Plerdy – теплових карт. Про можливості інших продуктів (розумні PopUp-форми і SEO-alerts) ми розповімо в окремих статтях.

Для того щоб продемонструвати діапазон всіх можливостей теплових карт (кліків, скролінгу і наведення), ми підготували список функцій, доступних для всіх зареєстрованих користувачів.

Команда Plerdy підготувала для Вас новий безкоштовний вебінар – «39 переваг карти кліків Plerdy». Відеозапис Ви можете подивитися в цьому відео. Приєднуйтесь до тих, хто вже встиг подивитися цей вебінар.

1. Автоматичне налаштування записів усіх кліків на сторінках сайту

Відразу після встановлення скрипта Plerdy на сайті починає збиратися статистика кліків. Інформація доступна як в персональному кабінеті, так і в режимі перегляду на власному сайті.

У чому перевага?

Простота в налаштуванні теплових карт. Власне, нічого не потрібно робити. Достатньо один раз встановити скрипт Plerdy. У багатьох інших продуктів кліки збираються тільки на тих сторінках, які були попередньо налаштовані. Plerdy відразу збирає кліки, фіксує наведення курсором на об’єкти і записує глибину скролінгу на сторінках.

2. Сегментація кліків за кількома параметрами

Для аналізу зібраних результатів фахівці з юзабіліті потребують сегментації кліків по низці параметрів. Plerdy дозволяє сортувати всі отримані дані за кількома параметрами одночасно:

У чому перевага?

Очевидно, що поведінка користувачів відрізняється залежно від того, яку версію сайту вони бачать: основну або адаптивну. Сегментація кліків за одним або кількома параметрами дозволяє вивчати різні групи користувачів і робити точніші висновки про юзабіліті сайту.

3. Завантаження всіх кліків на одну сторінку

Такого рішення немає в інших теплових картах. Завантаження всіх кліків на одну сторінку дозволяє побачити рівень клікабельності тих елементів, які повторюються на всіх ідентичних сторінках сайту.

У чому перевага?

Можливість завантажити всі кліки на одну сторінку необхідна для аналізу великих обсягів сторінок. Наприклад, карток товару в інтернет-магазині. Зазвичай дизайн карток товарів ідентичний, тому завантаження всіх кліків в один звіт показує, який з повторюваних елементів збирає найменше, а який – найбільше кліків.

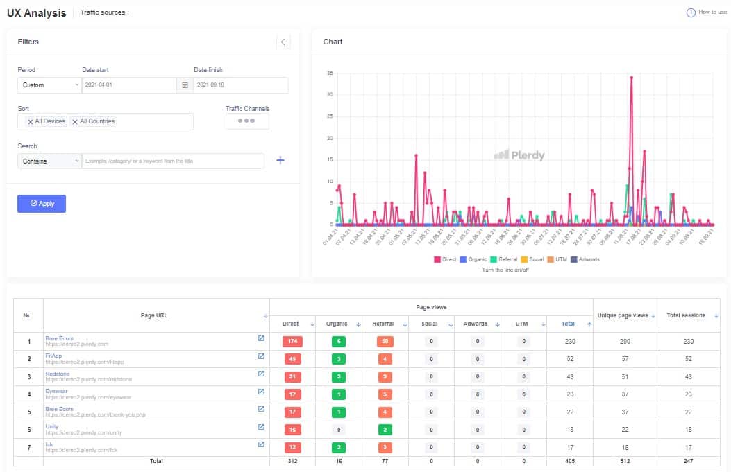
4. Сегментація за трафіком

Окремий розділ кабінету присвячений сегментації зібраних даних за трафіком. За допомогою цієї функції можна визначити найбільш клікабельні сторінки для кожного типу трафіку. Вся інформація представлена ​​у вигляді графіка і таблиці:

Далі можна перейти на цікаву для вас сторінку і включити показ кліків тільки за одним з типів трафіку: прямому, органічному, реферальному, соціальному, рекламі, з UTM-міткою тощо.

Крім цього, в кабінеті можна вибрати певний період (календар з можливістю вибору періоду з даними від одного дня і більше) для показу сегментації за трафіком.

У чому перевага?

Сегментація дозволяє бачити відмінності в поведінці користувачів з різного трафіку. Також за допомогою сегментації можна відстежити кліки користувачів, які прийшли в ході рекламної кампанії (з UTM-міткою).

5. Збір даних з мобільних пристроїв

Зростаючий трафік на сайти з мобільних пристроїв зобов’язує фахівців з юзабіліті вивчати особливості поведінки цього сегмента користувачів. Головний нюанс полягає в тому, що кліки та скролінг на сторінках з адаптивною версткою відрізняються від таких же дій на ПК. Plerdy дозволяє сфокусуватися тільки на вивченні користувача поведінки з мобільного трафіку, поєднуючи дані з іншими звітами (періодами і типами трафіку).

У чому перевага?

Аналіз мобільного трафіку дозволяє оперативно вносити зміни в адаптивний дизайн сайту.

6. Запис кліків по спливаючих вікнах

Складно уявити сучасний сайт, який не містить динамічних елементів. Більшість рішень сьогодні зацікавлюють користувачів завдяки своїй інтерактивності. Ефективність таких рішень можна побачити завдяки записам кліків по всіх елементах сайту, які постійно змінюються:

У чому перевага?

Можливість бачити кліки по вікнах, що спливають (PopUps), або меню, яке розкривається. Показник клікабельності демонструє рівень зацікавленості цільової аудиторії в пропозиції, що просувається.

7. Запис кліків по слайдерах

Багато сайтів використовують величезні слайдери на головній сторінці. Зазвичай з акційними пропозиціями. Деякі слайдери мають налаштований час показу, деякі – ні. Але абсолютно все можна “прокручувати” вручну. Оскільки прокручування – також клік, Plerdy записує і показує результат таких дій на сторінці.

У чому перевага?

Ефективність слайдера можна оцінити завдяки двом показникам: клікабельності по окремій пропозиції і клікабельності для перегляду наступної пропозиції. На основі такої інформації можна вносити зміни в дизайн і заклики до дії.

8. Карта скролінгу

Теплові карти Plerdy є єдиним інструментом, в якому існує відразу два рішення для визначення рівня зацікавленості користувача контентом сторінки. Перший інструмент – глибина пересування між об’єктами, другий – карта скролінгу. Карта скролінгу є загальним рішенням, яке об’єднує результати кліків і прокрутку сторінки до певного рівня. У такому звіті сторінка ділиться на 5 рівних сегментів. Кожен рівень має свій відсоток клікабельності, який демонструє глибину, на якій користувачі взаємодіяли з контентом.

У чому перевага?

За допомогою карти скролінгу можна швидко визначати, які сегменти на сторінках (переважно – блогу) збирають найбільше кліків. Це зручно також для оцінки найбільш і найменш клікабельних посилань в текстах лонгрідів.

9. Запис кліків і демонстрація кліків в онлайн-режимі

Вся інформація про кліки, наведення курсору і скролінг за лічені секунди потрапляє в кабінет користувача. Запис ведеться онлайн і є доступним для аналізу через кілька секунд.

У чому перевага?

Оперативність в отриманні даних. Не потрібно чекати кілька годин або закінчення доби, щоб бачити результати поведінки користувачів.

10. Формат звітів в кабінеті у вигляді таблиці

Для користувачів Plerdy є кілька форматів звітів. Один з них – звіт в кабінеті у вигляді таблиці кліків. У таблиці можна відсортувати покази від найменшого числа до найбільшого для даних кожного стовпця:

У чому перевага?

Таблиця показує кліки по основних компонентах кожної сторінки. Так набагато швидше знайти найменш клікабельні групи елементів сайту.

11. Запис наведення курсору

Фахівці з юзабіліті нерідко зустрічаються з необхідністю визначення елементів сайту, на яких зупиняє увагу користувач. Зазвичай разом з цим на елемент наводиться курсор мишки. При цьому наступна дія не відбувається (елемент не передбачає клік) або ж дія відбувається автоматично після наведення курсору (наприклад, відкривається меню). Plerdy записує все наведення курсором там, де він зупинився більш ніж на дві секунди.

У чому перевага?

Можливість аналізувати елементи сайту, які привертають увагу, а також елементи, взаємодія з якими не передбачає кліків (наприклад, збільшення окремого фрагмента зображення).

12. Запис глибини перегляду сторінок (скролінгу)

Plerdy фіксує глибину перегляду кожної сторінки сайту на всіх типах пристроїв. Відвідувач сайту може користуватися скролінгом мишки, тачпадом або прокручувати контент на смартфоні – всі ці дії будуть записані і, відповідно, відсортовані за типом пристроїв.

У чому перевага?

Користувач Plerdy може бути впевнений, що в звіт потраплять всі дані щодо візитів на сайт. Особливо важливо це для інформаційних сайтів і блогів – там, де користувачі зазвичай читають.

13. Запис послідовності кліків

Послідовність кліків є оптимальною альтернативою відеозаписів візитів на сайт. Plerdy записує послідовності кліків на сайті. Протягом свого перебування відвідувач в середньому робить від 3-х до 7-ми кліків. За допомогою карти послідовності можна бачити які елементи на сторінці були клікнуті першими, які – другими тощо.

У чому перевага?

Послідовності кліків економлять час фахівця з юзабіліті і UI / UX дизайнера. Справа в тому, що аналіз відео забирає багато часу. Тільки для перегляду 100 записів по 1 хвилині піде понад півтори години. Якщо трафік на сайті вимірюється в тисячах – перегляд відеозаписів стає справжнім тягарем. Набагато простіше аналізувати, які елементи на сторінці отримали перший клік.

14. Графік з послідовностями кліків в кабінеті

Послідовності кліків зручно аналізувати за допомогою графіка в кабінеті Plerdy. Тут показується вся інформація про те, скільки було зроблено перших, других, третіх тощо кліків на сайті упродовж дня:

У чому перевага?

Існує думка про те, що відвідувач за три кліки повинен потрапляти на кожну зі сторінок сайту. Інформація про кількість кліків на сайті демонструє те, наскільки він зручний.

15. Можливість сегментації в послідовності кліків

Результати звіту про послідовності кліків можна сегментувати під час безпосереднього перегляду сайту. Для цього існує режим “Порядок кліків”, який включається відразу після активації “Карти кліків”:

У чому перевага?

Сегментація послідовності кліків дозволяє відстежити можливі аномалії в поведінці користувачів на сайті, а також виявити характерні моделі переходів на сайті.

16. Таблиця послідовностей кліків

Одним із візуальних рішень звіту про послідовності кліків є таблиця з результатами і колірним градієнтом:

У чому перевага?

В такому форматі набагато зручніше порівнювати між собою послідовності кліків на різних сторінках і знаходити нетипові ланцюжки.

17. Запис кліків, які можна інтерпретувати

Особливість формату запису кліків Plerdy полягає в тому, що в кабінеті користувач отримує дані про ті кліки, які можна інтерпретувати. Сюди не потрапляють “порожні” кліки: тобто всі ті поодинокі випадкові натискання на сайті, які не ведуть до цільової дії і які неможливо розібрати:

Запись кликов, которые можно интерпретировать

У чому перевага?

Економія часу фахівця, який проводить юзабіліті-аудит сайту. Немає необхідності відволікатися на “порожні” кліки.

18. Наявність робочої панелі для перегляду кліків на сайті

Робоча панель відкривається і закривається на сайтах зі встановленим скриптом Plerdy за допомогою комбінації Ctrl-Alt-H. З її допомогою можна включити фільтри, вибрати діапазон для показу кліків, включити вид звіту, а також налаштувати запис для окремих елементів сайту.

У чому перевага?

Ключова перевага – можливість аналізувати сайт “наживо”. Бачити як відбувається взаємодія відвідувачів з контентом не на зведених картинках з кліками, а безпосередньо на сторінках сайту.

19. Налаштування індивідуальних подій для кліків

За замовчуванням теплові карти збирають дані про кліки по всіх основних елементах сайту. В окремих випадках може виникнути необхідність у налаштуванні відстежень кліків по окремо взятому елементу.

У чому перевага?

Можливість налаштовувати індивідуальні події дозволяє відстежувати кліки тільки лише певним елементам сайту (наприклад, кнопки замовлення або реєстрації). Більш того, всі дані записуються з моменту встановлення скрипта. Якщо необхідність відстежувати кліки про вибраний елемент виникла не одразу, а через певний час – досить налаштувати індивідуальну подію, і Вам буде доступна вся інформація за попередній період. Наприклад, в Google Analytics і Google Tag Manager запис подій ведеться тільки з моменту налаштування такого звіту.

20. Зміна дизайну сайту впливає на звіти про кліки

Якщо на сайті змінюється дизайн (наприклад, видаляється будь-який елемент), кліки по ньому перестають бути показані в звітах:

У чому перевага?

Практично всі теплові карти деякий час показують дані про кліки навіть за тими елементами, яких вже немає на сайті. Plerdy працює таким чином, що разом з видаленим об’єктом в звіті перестають показуватися кліки по ньому.

21. Запис кліків по унікальним сесій

Plerdy записує інформацію про всі кліки на сайті. Але для того щоб зрозуміти, скільки ж було унікальних сесій – в звіті вказується кількість кликов, зроблених під час унікальних сесій на сайті:

У чому перевага?

Така інформація дозволяє зрозуміти кількість унікальних сесій, під час яких були записані кліки (робив кліки один користувач або кілька).

22. Plerdy підтримує фреймворк Angular

Багато сайтів з динамічним контентом створюються за допомогою фреймворка Angular. Plerdy записує і показує кліки на таких сайтах.

У чому перевага?

Сайтів на Angular дуже багато. Більшість з них мають непростий і динамічний дизайн. Теплова карта буде коректно відображатися для таких проектів.

23. Скрипт Plerdy легший, ніж скрипти інших сервісів

Скрипт Plerdy має атрибут Defer. Завдяки цьому навіть файл в 700 мегабайт не впливатиме на швидкість завантаження сторінки сайту. Його користувачі не будуть помічати того, що на сайті встановлений додатковий скрипт.

Скрипт Plerdy легче, чем скрипты других сервисов

У чому перевага?

Перевага очевидна: чим менше “важить” скрипт сервісу – тим швидше працює сайт. Скрипт Plerdy не впливає на швидкість завантаження сайту.

24. Скрипт Plerdy працює швидше і має менше компонентів, ніж скрипти інших сервісів

Швидкість завантаження сайту є однією з найважливіших критеріїв для його подальшого просування. Багато фахівців відмовляються від інтеграції в код сторонніх рішень у зв’язку з тим, що це може відбитися на швидкості роботи сайту. На швидкість завантаження впливає також і те, скільки сторонніх компонентів має скрипт:

Скрипт Plerdy работает быстрее и имеет меньше компонентов, чем скрипты других сервисов

У чому перевага?

Встановивши скрипт Plerdy, можна не турбуватися про те, як це вплине на швидкість завантаження сторінок, оскільки сам скрипт один і не має сторонніх компонентів. Відповідно, він працює набагато швидше, ніж інші схожі сервіси.

25. Можливість вибору результатів по URL

У кабінеті Plerdy є можливість додаткового сортування результатів по URL. При цьому можна вказати частину або повну адресу посилання:

У чому перевага?

Вибравши одну або декілька адрес сторінок, користувач може включити звіт з кліками по окремій сторінці або групі сторінок (категорії).

26. Можливість вибору результатів за типом пристроїв

У кабінеті Plerdy можна фільтрувати звіти за кількома типами пристроїв: смартфони, планшети, персональні комп’ютери.

У чому перевага?

Залежно від типу пристроїв користувачі можуть бачити кілька версій сайту: результати кліків і скролінгу в адаптивній і основний версіях сайту часто відрізняються. Їх краще аналізувати окремо.

27. Точність записів кліків – 99%

Більшість теплових карт має власний алгоритм, за допомогою якого фіксуються кліки на сайтах. При цьому у всіх сервісів є свій відсоток похибки. Похибка записів кліків в Plerdy становить 1% (сюди потрапляє використання старих браузерів або ж відключений скрипт в браузері).

У чому перевага?

Спеціаліст з юзабіліті або інтернет-маркетолог може повністю довіряти зібраним даними. Немає семпліювання запису даних тоді, коли у проекту величезний трафік.

28. Графіки клікабельності сайту

У кабінеті Plerdy є графіки клікабельності сайту, за допомогою яких можна порівнювати результати за обраний період:

У чому перевага?

Такі графіки показують загальну активність користувачів на сайті. Пікові моменти зазвичай говорять про особливий інтерес до контенту.

29. Можливість встановлення одного скрипта для домену та субдоменів

Для того щоб відстежувати поведінку користувачів на домені і його субдоменах не потрібно встановлювати кілька скриптів. Збір і показ результатів можна налаштувати в одному кабінеті. Наприклад, для домену site.com можна додати збір теплової карти по 2 субдоменах: de.site.com і pl.site.com

У чому перевага?

Для складних проектів не потрібно створювати кілька акаунтів.

30. Спеціальний акаунт для веб-агентств

Plerdy відкритий для співпраці з веб-агентствами, які спеціалізуються на проведенні юзабіліті аудитів. Якщо є необхідність в об’єднанні результатів роботи декількох скриптів в один кабінет – це можна налаштувати, звернувшись в службу підтримки сервісу.

У чому перевага?

Спрощує роботу з декількома сайтами одночасно. Не потрібно перемикатися між акаунтами.

31. Російськомовна і україномовна онлайн-підтримка

Служба підтримки Plerdy доступна російською та українською мовами. У разі, якщо в клієнта виникли питання або пропозиції щодо роботи сервісу – ми завжди на зв’язку і готові оперативно надати відповіді або розглянути перспективні рішення.

Наприклад, звернувшись в службу підтримки, команда Plerdy може об’єднувати довгі рядки в звітах URL в коротший формат.

Ми щомісяця інформуємо наших клієнтів про нові можливості та рішення, які з’являються в кабінеті Plerdy.

У чому перевага?

Ми прислухаємося до думок і відгуків наших клієнтів і враховуємо їх в своїй роботі. Зворотній зв’язок дозволяє нам робити продукт, який можна вважати справжнім помічником для фахівців різних напрямів.

32. Можливість індивідуальної розробки інструментів

Ми відкриті для конструктивного діалогу і пропозицій. Якщо виникне потреба доповнити кабінет Plerdy новим інструментом або типом звітів – напишіть нам і ми розглянемо Вашу пропозицію. Вітається будь-яке рішення, яке дозволяє поліпшити досвід користування сервісом.

У чому перевага?

Не обов’язково шукати аналоги. Ми зацікавлені в тому, щоб зробити продукт максимально корисним для наших клієнтів.

33. Різні варіанти перегляду звіту про наведення курсору

Звіт про наведення курсору на елементи сторінки можна відкривати повністю для всієї сторінки (тоді Ви будете бачити все наведення на всіх елементах) або ж вибрати демонстрацію наведень на окремі фрагменти сторінки:

Після натискання на результат, який виводиться в процентах, Ви побачите точну кількість наведень на цей елемент.

У чому перевага?

У сайтів з високим показником трафіку формується досить об’ємний звіт про наведення курсору на всі елементи. Для того щоб скоротити час завантаження, краще вибирати режим “Групи”: так звіт формується поступово і тільки для тих фрагментів сторінки, які Вас цікавлять.

34. Налаштування індивідуальних подій для наведень курсору

У тому випадку, якщо користувачеві потрібно налаштувати відстеження наведень курсору для окремих елементів (наприклад, для елемента, який відкриває меню з наведення) – це можливо зробити в кабінеті.

У чому перевага?

Налаштування окремо під кожне наведення курсором дозволяє відстежувати тільки певні елементи на сайті. При цьому в архіві зберігається інформація про всі попередні наведення курсору по всіх елементах сайту. Так що досить налаштувати подію, і Вам буде доступна вся інформація про наведення на елемент з моменту встановлення скрипта.

35. Можливість роботи зі смартфону

Сервіс Plerdy адаптований для роботи зі смартфону:

У чому перевага?

Це зручно для того, щоб бачити звіти з тепловими картами в онлайн-режимі і на реальному смартфоні.

36. Можливість експорту звітів теплових карт

Всі доступні звіти теплових карт можна завантажувати в форматі .xlsx

У чому перевага?

Можливість роботи з зібраними даними за допомогою інструментів для роботи з таблицями.

37. Запис кліків з усіх доступних розширень моніторів і екранів

Існує величезна кількість розширень моніторів комп’ютерів і екранів смартфонів (за нашими підрахунками – понад 1,3 тисячі). В результаті деякі користувачі можуть бачити вміст сайту інакше. Адаптивні версії сайту можуть мати свої відмінності, але запис кліків по них ведеться з усіх, без винятку, розширень.

Запись кликов со всех доступных расширенний мониторов и экранов

У чому перевага?

Точність зібраної інформації про кліки.

38. Налаштування загального кабінету для доступу до даних декількох сайтів

Для веб-студій, які працюють з декількома сайтами і складних проектів, які складаються з цілої мережі сайтів, є можливість створити загальний кабінет. Наприклад, для доменів site.com і site.co.uk можливо створити єдиний акаунт зі звітами.

У чому перевага?

У кабінеті теплові карти кожного проекту будуть формуватися індивідуально, а ось доступ до кабінету буде один – для того фахівця, який веде всі проекти.

39. Можливість використання кількох фільтрів одночасно

Робоча панель дозволяє включати для аналізу кілька фільтрів одночасно. Наприклад, звіт про послідовність кліків і їхнє джерело:

У чому перевага?

За допомогою таких фільтрів можна виявляти спільні та відмінні моделі поведінки користувачів на сайті, які прийшли з різних каналів.